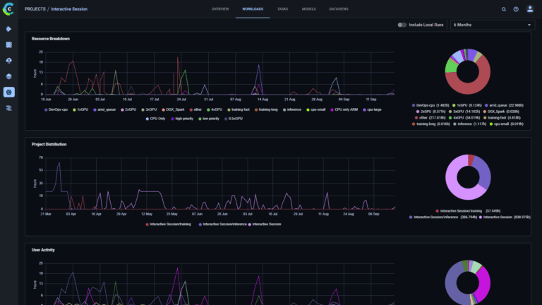
ClearML Enterprise v3.27: Project Workloads Dashboard, Token Controls, and UI Upgrades October 8, 2025
Streamlining AI Workloads: How ClearML’s Infrastructure Control Plane Automates Orchestration, Scheduling, and Resource Optimization July 28, 2025
Maximizing GPU Utilization with ClearML’s Dynamic Fractional GPUs: Unleashing the Full Power of Your AI Infrastructure July 1, 2025
Unlocking Seamless AI: ClearML’s Model-as-a-Service Delivers One-Click LLM Deployment with Unrivaled Control June 25, 2025